鑫智造维修查询系统
2.4 免费版- 软件大小:36.32 MB
- 更新日期:2019-09-26
- 软件语言:简体中文
- 软件类别:硬件检测
- 软件授权:免费软件
- 软件官网:未知
- 适用平台:WinXP, Win7, Win8, Win10, WinAll
- 软件厂商:
软件介绍人气软件相关文章网友评论下载地址
鑫智造维修查询系统提供手机、平板维修图纸查看功能,可以找到苹果、三星、华为、OPPP等近十个厂商的设备维修图纸,可以查看芯片图纸,可以查看电路板,可以查看原理图,可以查看元件标注图,让用户轻松查看自己需要的资料,轻松掌握设备内部构造图;鑫智造维修查询系统具有的图纸类型很多,内置的设备型号也非常多,可以查看高通、英特尔等厂商的芯片,也可以查看电脑主板、显卡等硬件图纸,需要的朋友就下载吧!

软件功能
1、鑫智造维修查询系统可以查询的图纸很多,按照设备型号查询就可以了
2、支持最新的手机查询,iPhoneXS的数据也可以在软件查看
3、华为最新的mate20 Pro也可以在软件查看,满足用户对新设备资料查询的需求
4、让你快速获取第一手结构图,轻松查看手机内部结构
5、电路板也可以立即显示在软件,也可以查看元件数据
6、主要提供图纸点位、维修流程图两种图纸查看
7、支持的手机类型很多,几十种手机型号全部显示
8、可以查看华为p6维修图纸、华为P7维修图细、华为p8维修图纸
9、可以查看小米8图纸,可以查看三星全部系列手机图纸
软件特色
1、鑫智造维修查询系统提供苹果手机全部型号
2、可以查看iPhone6到iPhone MAX版本
3、也支持iPad查看,支持 iPad mini、iPad2、iPade AIR2、iPad pro查看
4、支持笔记本查看,也可以对笔记本电脑硬件查看
5、可以显示硬件设备位置,在图纸上显示硬件名字
6、帮助用户更方便的执行维修数据查找
7、可以轻松查看设备结构
8、也提供常用芯片查看,也支持自学维修教程内容查看
9、液晶电视显示器的维修图也可以查看,电视机也可以在软件查看
安装方法
1、下载鑫智造-1.7安装包.exe以后直接启动,显示安装界面,点击下一步

2、提示软件的安装进度地址,可以设置C:Program Files (x86)XZM、

3、显示软件的安装附加内容,点击安装

4、安装过程一秒钟结束,提示安装完毕,点击完成打开软件

使用方法
1、打开鑫智造维修查询系统并且登录账号就可以进入软件,点击注册获取账号

2、输入名字,输入密码,输入手机号就可以注册

3、登录完毕就可以进入软件,等待软件数据加载成功就可以查询你需要到资源

4、当前版本为公测版。公测期间内,为了给悠带来更好的体验,我们会更新大量的新文件以及更新软件功能及修复BUG。可能会有掉线情况出现

5、查看软件更新内容:迅维学员、修行杂志用户、迅维网认证会员免费领取VIP活动进行中,请前往迅维网领取

6、华硕点位图打开报错的解决办法:如果打开就报错首先确认电脑是否安装.netframework,如果软件能打开但点位图打开报错,可以点击选项--图形,把GDI选中,拉到最右边。

7、查找功能,在软件左边输入需要查找的内容,查找过程可能遇到短暂的未响应,等待几秒钟

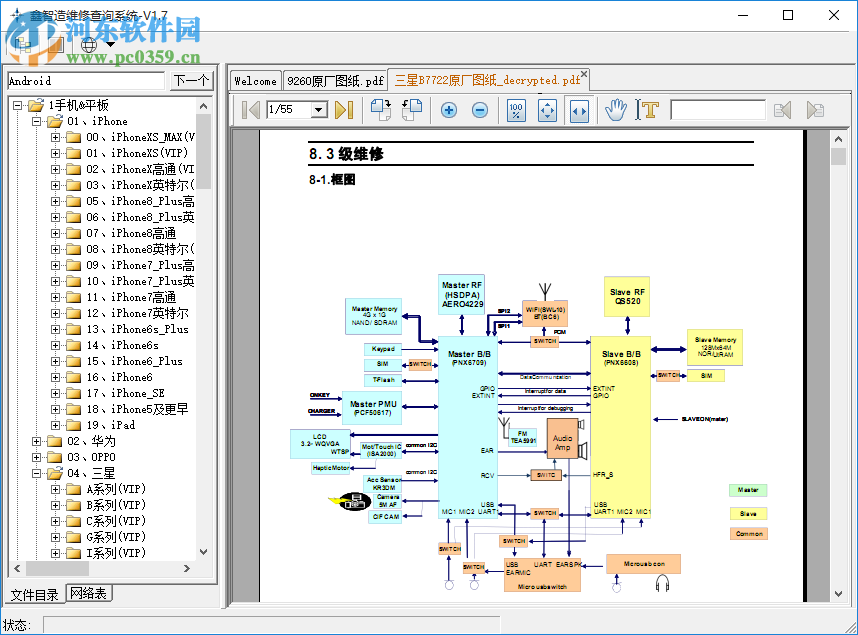
8、查看三星系列维修图纸,显示PDF图纸,点击以后等待几秒钟

9、加载图纸完毕显示下方的界面,这里就是三星维修图纸,自己查看吧

10、由于图纸打开的时候不清晰,所以用户需要点击“+”放大

11、点击这个“手掌”就可以在软件拖动图纸,可以查看图纸任意位置

12、图纸是需要下载才能查看的,下载过程也比较速度,等待即可

13、小编下载了新的图纸,如果你需要查看手机维修图纸就可以在鑫智造维修查询系统查找资料

14、主板图纸就是这样的,更多内容还是你自己下载查看吧!

下载地址
-
鑫智造维修查询系统 2.4 免费版
人气软件

stc isp v6.85下载(stc单片机烧录工具)中文版4.75 MB
/简体中文
miflashpro(小米刷机工具)157.0 MB
/简体中文253 MB
/简体中文
SecurAble中文版(VT检测工具)下载105 KB
/简体中文
TechPowerUp GPU-Z下载5.89 MB
/简体中文
点将王名将手写板下载9.79 MB
/简体中文
有人虚拟串口软件(USR-VCOM)22.8 MB
/简体中文
鑫智造维修查询系统36.32 MB
/简体中文3.6 GB
/简体中文
STM32CubeMX(芯片配置工具)163 MB
/英文
相关文章
网友评论共0条

鲁大师 5.1020.1180.427 官方正式版
OCCT(电源测试软件) 5.3.2 Beta2 中文绿色版
NZXT CAM(电脑硬件温度监控) 4.0.11 中文版
GPU-Z 2.31.0 绿色版
SiSoftware Sandra Lite(硬件检测软件) 15.40.2009.1 免费版












精彩评论